Loading
Basic Info.
A glance into my background, experiences, and tools of the trade.


Education
清华大学
2025 - 2027/2028经济管理学院 · 管理硕士 (MIM)
硕士中国人民大学
2021 - 2025信息资源管理 & 传播学
本科Honors







Hover to unstack
Experience








Photography

The Lab
Ear.th
3D全球电台系统
SmarTalk智言
一站式AI口语练习平台
My Stack








The Work
A timeline of my professional journey, highlighting key projects and experiences in AI product management.
字节跳动 - TikTok
2026.2 - 至今
字节跳动 - TikTok
2026.2 - 至今
AI产品经理
- 模型训练&个性化:为优化TikTok主站AI chatbot体验,参与构建多维个性化memory信号体系,承担核心GT样本质检与标准迭代工作,经5次优化实现长期记忆信号的中高置信度acc超0.9,预期显著增强模型的个性化智能程度。
- 功能体验优化:完善多会话管理、输入框重塑、长prompt展示优化等功能以提升用户体验,提升多场景整体可用性。
- 需求合规迭代:针对TT海外合规需求,参与免责声明调整,在BP与产研团队协同下优化文案样式与UI交互策略。



字节跳动 - 抖音电商
2025.12 - 2026.2

字节跳动 - 抖音电商
2025.12 - 2026.2
技术产品经理 - 数据智能方向
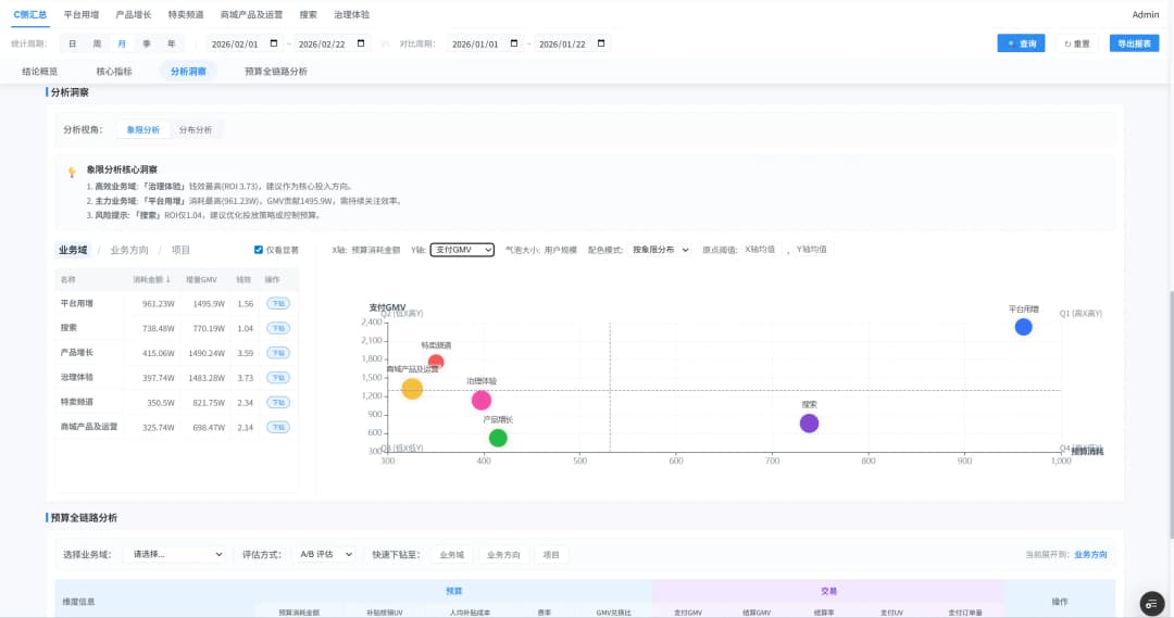
- 电商管理态预算看板升级:为实现管理者能30s内看清预算水位并明确决策动作,个人主导了管理态预算看板0.5→1的产品方案升级,从零散的指标罗列转型为支持从预算→项目/策略/活动→实验全链路追踪的一站式预算钱效看板,打磨多版预算调配与归因思路建议,通过 Vibe coding 独立开发可交互原型网站,在1周内交付对外演示级demo,3周内协助落地多业务域预算管理平台,并将预算复盘准备人力从单次 2–3PD降至0.5PD以内(来源试点部门反馈)。
- 独立端预算分配Agent:为解决依赖人工经验分配预算的不严谨性,基于独立端业务目标优先级,从0到1搭建涵盖事前假设→事中监控→事后复盘的预算分配multi-agent系统与LUI+workflow 工作台,将DAU / DAC / GMV目标拆解为“促活—促转化—促交易”的优先级分配链路,引入长期 ROI等围栏约束与动态监控机制,保障指标可达与可解释性;
- 钱效中心产品捉虫与体验优化:通过端到端体验评估梳理30+体验断点,形成产品体验报告并落地多优先级优化清单。




自主创业 - 智启言界
2025.9 - 至今
自主创业 - 智启言界
2025.9 - 至今
创始人兼AI产品经理
- 主研项目:SmarTalk智言,一款AI口语学习平台,提供数字人秒级时延对话(输出)与个性化影子跟读练习(输入)
- 用户调研:基于KANO模型与深度访谈进行用户画像,收获100+份问卷、10余份访谈纪要与需求优先级矩阵;
- 数字人口语教练与场景化交互:主导开发可交互流式数字人系统,实现秒级时延的拟人化对话,设计剧情式角色扮演功能与托雅专属模考场景,提供沉浸式实战演练;引入并优化音素级ASR评测引擎,提供涵盖发音准确度、流利度及唇形矫正的多维反馈,将抽象的口语提升转化为可视化的成长指标,结合多模态大模型提供精准科学的反馈与建议。
- 个性化推荐与影子跟读体系:搭建基于i+1二语习得理论的个性化推荐引擎,摒弃传统的数据库检索模式,通过基于用户测评水平(i),叠加用户显性行为(收藏/点赞)与隐性行为(停留时长/完读率)数据,智能匹配i+1练习语料。
- 项目成果:第十五届京东杯创业大赛一等奖,国家级大学生创业训练优秀结项,累计获得15万元落地资金;





DeepLang AI 深言科技
2024.9 - 2025.1

DeepLang AI 深言科技
2024.9 - 2025.1
AI策略产品经理
- 工作内容:负责AI+RSS产品“语鲸”的需求洞察、数据监测分析、功能策略与交互逻辑设计等,优化C端用户体验。
- 订阅场景-相似内容定时聚合:通过对用户信源定时开展聚类,实现相似主题文章合并,提升用户阅读效率约10倍。
- 策略:完成聚类全流程策略与交互逻辑设计,包括内容池选取、聚类时机设定、主题细粒度(相似阈值限定)、更新与退场机制、内容择优逻辑等,自主撰写PRD文档6份,验收分析评测数据4万余条,形成可视化报告3版。
- 标注:构建聚类评测指标与标注方案,组织标注培训及评测集构建,协同研发人员优化4周期后算法准召达90%。
- 推荐场景-多文档聚合推荐:检索全量相似内容并择优聚合,提升推荐卡片CTR约18.5%,带动次日留存回升。
- 在现有聚类方案基础上,围绕推荐与留存开展策略设计,包括基于时间衰减因子的推荐排序逻辑、内容加载与可关闭机制、跳转与返回逻辑、内容池兜底策略等,规范化设定CTR/完成率/互动率等埋点,以便检验功能效果。
- 搜索场景-自设主题检索:对用户检索开展追踪性聚合呈现,由基于CoT的人机协同来限定query、推送与退场时机等。
- 信源管理的交互优化:通过调整信源的添加、管理、拖拽式交互等逻辑,提升用户功能感知,操作路径缩短约40%。




The Lab.
Ear.th: 3D全球电台系统
The Gallery : 人生博览
Moments, achievements & creations frozen in time.

Academic
课堂项目
Class Projects

Creative
摄影集锦
Photography

Publication
科研成果
Research Outputs

Achievement
荣誉奖励
Honors & Awards
The Library
知识沉淀与优质内容收藏
📚 知识库 — 即将构建
Contact
联系我 · 留言板
✉️ 联系与评论 — 即将构建